【2026年版】東京お花見どこが混む?人流データで混雑スポットを分析
「東京でお花見したいけど、どこも混んでそう…」
「去年は人混みがひどくて全然楽しめなかった」
そう感じている方も多いのではないでしょうか。
実は、お花見スポットによって混雑傾向は大きく異なります。
日本気象株式会社の発表によれば、2026年は春先の気温が高く、北日本・東日本では平年より早め、西日本では平年並みの開花が予想されています。
名古屋の3月20日を皮切りに、東京でも3月21日には開花予想です。(出典:日本気象株式会社)
この記事では、Location AI株式会社(旧・クロスロケーションズ株式会社)の提供する人流分析プラットフォーム「Location AI Platform®」(以下、LAP)を活用して、東京の人気お花見スポット5ヶ所の混雑傾向を徹底分析しました。
人流データを分析すると、上野公園は桜シーズンに通常の約2.7倍、目黒川は約2.4倍の人出になる一方、時間帯や曜日を工夫すれば混雑を避けてゆっくり桜を楽しめる時間帯もありそうです。
目次
東京のお花見スポットは桜シーズンにどれくらい混む?
東京の桜シーズンは、1年で最も公園や川沿いが賑わう時期です。
有名スポットには連日人が押し寄せ、週末ともなれば「歩くのもやっと…」という状況になる場所も少なくありません。
まずは2026年の開花予想と、桜シーズン全体の混雑傾向を確認しておきましょう。
【2026年】東京の桜開花予想は3月21日頃
ウェザーニューズの発表によると、2026年の東京の桜(ソメイヨシノ)開花予想は3月21日(土)頃です。
開花から満開までは約1週間〜10日程度かかるため、見頃のピークは3月下旬〜4月上旬になる見込みでしょう。
日本気象株式会社も同様に、東京の開花を3月21日前後と予想しており、2026年は平年並みの開花時期になりそうです。
例年、開花宣言が出ると一気にお花見ムードが高まり、特に最初の週末は桜スポットに人が集中します。
2025年の実績では、靖國神社の標本木で3月30日に開花が確認され、4月4日〜9日頃に満開を迎えました。
2026年も同様のスケジュールを想定しておくと、お花見計画が立てやすくなるでしょう。
桜シーズンは通常の2〜3倍の人出に
「桜シーズンは混む」と漠然と感じている方は多いですが、実際どれくらいの人出になるのでしょうか。
LAPの人流データを分析した結果、東京の主要お花見スポットでは桜シーズンに通常期の2〜3倍の来訪者が訪れていました。
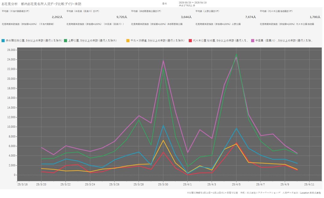
▼日別来訪数推移

出典:Location AI株式会社(旧・クロスロケーションズ株式会社)「Location AI Platform®」(2026年1月時点取得データをもとにBIツールにて可視化)
グラフ上、突出している時期が2023年~2025年各年の桜の開花シーズンの来訪数です。
直近3年間の桜シーズンの動向を見る限り、コロナ禍明けの「リベンジ花見」需要が一段落した現在も、お花見人気は衰えていません。
さらにインバウンド観光客の増加も相まって、人気スポットの混雑は年々激しさを増しています。
人流データ(LAP)でわかる混雑の実態
本記事で使用する人流データは、Location AI株式会社が提供する「Location AI Platform®(LAP)」から取得しています。
LAPは、スマートフォンの位置情報を活用して、特定エリアへの来訪者数や属性(年代・性別)、滞在時間を分析できるプラットフォームです。
今回は、2023年〜2025年の約3年分のデータをもとに、東京の人気お花見スポット5ヶ所を分析しました。
対象スポットは、上野公園、目黒川(中目黒エリア)、千鳥ヶ淵緑道、代々木公園、井の頭公園の5ヶ所です。
分析では「5分以上滞在した来訪者」を抽出し、単なる通行人を除外しています。
お花見を目的に訪れた人の傾向をよりリアルに把握できるデータになっています。
※なお、各スポットの広さ・特性が異なるため、来訪者数はLAPで設定した特定エリア内の計測値です。エリア全体の来訪者数とは異なります。
【人流データ分析】東京お花見スポット5ヶ所の混雑傾向
ここからは、各スポットの混雑傾向を具体的な数字とともに解説します。
「桜シーズンの増加率」「来訪者の属性」「曜日別の傾向」を、お花見計画に役立つ情報としてまとめました。
上野公園|桜シーズンは通常の約3倍
▼上野公園デイリー来訪(5分以上滞在) ※2023年~2025年
-1.png?width=1080&height=656&name=dailyDBI%E4%B8%8A%E9%87%8E%E5%85%AC%E5%9C%92(5%E5%88%86%E4%BB%A5%E4%B8%8A%E6%BB%9E%E5%9C%A8)-1.png)
出典:Location AI株式会社(旧・クロスロケーションズ株式会社)「Location AI Platform®」(2026年1月時点取得データをもとにBIツールにて可視化)
上野恩賜公園は、江戸時代から続く東京を代表する桜の名所です。
園内には約800本のソメイヨシノが植えられており、毎年「うえの桜フェスタ」が開催されるなど、お花見シーズンは特に賑わいます。
LAPのデータによると、上野公園の桜シーズン(3月下旬〜4月上旬)の来訪者数は1日平均約7,600人(5分以上滞在者ベース)。
通常期の平均が約2,600人なので、約2.9倍以上の人出になっています。
来訪者の属性を見ると、70代が最も多く、次いで50代、60代と続きます。
男女比は女性54.5%とやや女性が多い傾向でしょう。
曜日別では、土日祝の来訪者が全体の約46%を占めています。
平日でも一定の人出がありますが、週末は特に混雑するため、可能であれば平日の訪問をおすすめします。
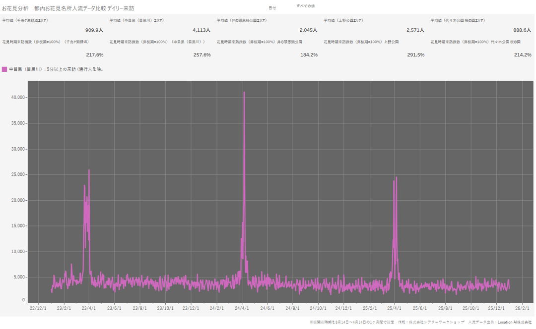
目黒川|女性比率62%、平日夕方も混雑するデートスポット
▼目黒川デイリー来訪(5分以上滞在) ※2023年~2025年
(5%E5%88%86%E4%BB%A5%E4%B8%8A%E6%BB%9E%E5%9C%A8)-1.png?width=1080&height=665&name=dailyDBI%E4%B8%AD%E7%9B%AE%E9%BB%92(%E7%9B%AE%E9%BB%92%E5%B7%9D)(5%E5%88%86%E4%BB%A5%E4%B8%8A%E6%BB%9E%E5%9C%A8)-1.png)
出典:Location AI株式会社(旧・クロスロケーションズ株式会社)「Location AI Platform®」(2026年1月時点取得データをもとにBIツールにて可視化)
目黒川は、中目黒駅から池尻大橋駅にかけて桜並木が続く人気スポットです。
川の両岸に約800本のソメイヨシノが植えられ、満開時には桜のトンネルのような美しい景色が広がり毎年ニュースでも話題になっています。
周辺にはおしゃれなカフェやレストランが多く、デートスポットとしても人気を集めています。
LAPのデータでは、桜シーズンの来訪者数は直近3年では1日平均約10,600人と、5スポット中最多でした。
通常期(約4,100人)と比較すると約2.6倍の増加率です。
注目すべきは来訪者の属性で、女性比率が62.4%と圧倒的に女性が多くなっています。
年代別では50代・70代の割合が多くなっています。
また、曜日別の特徴として、土日祝の比率が41.4%と他スポットより低めです。
仕事帰りに立ち寄る人が多いため、平日の夕方も混雑する傾向があります。
「平日なら空いている」とは限らない点に注意が必要でしょう。
千鳥ヶ淵|3年間安定した人気、観光客が多いエリア
▼千鳥ヶ淵デイリー来訪(5分以上滞在) ※2023年~2025年
-1.png?width=1080&height=669&name=dailyDBI(5%E5%88%86%E4%BB%A5%E4%B8%8A%E6%BB%9E%E5%9C%A8)-1.png)
出典:Location AI株式会社(旧・クロスロケーションズ株式会社)「Location AI Platform®」(2026年1月時点取得データをもとにBIツールにて可視化)
千鳥ヶ淵緑道は、皇居のお堀沿いに約700m続く桜の名所です。
約260本のソメイヨシノが植えられており、ボートに乗りながらお花見を楽しめる点が特徴でしょう。
夜間にはライトアップも実施され、幻想的な夜桜を堪能できます。
LAPのデータでは、桜シーズンの来訪者数は1日平均約2,000人。
通常期(約900人)と比較すると約2.2倍の混雑具合です。
興味深いのは、2023年から2025年にかけて桜シーズンの来訪者数がほぼ横ばいで推移している点。
他のスポットが2023年(コロナ明け)をピークに減少傾向にある中、千鳥ヶ淵は3年間安定した来訪者数を維持しています。
千鳥ヶ淵緑道は観光地としてのブランド力が確立されており、インバウンド観光客からの人気も高いエリアです。
男女比は女性48.7%とほぼ均等で、年代も幅広い層が訪れています。
代々木公園|20〜40代ファミリー層に人気のピクニックスポット
▼代々木公園(桜の園)デイリー来訪(5分以上滞在) ※2023年~2025年
-1.png?width=1080&height=668&name=dailyDBI%E4%BB%A3%E3%80%85%E6%9C%A8%E5%85%AC%E5%9C%92%E6%A1%9C%E3%81%AE%E5%9C%92(5%E5%88%86%E4%BB%A5%E4%B8%8A%E6%BB%9E%E5%9C%A8)-1.png)
出典:Location AI株式会社(旧・クロスロケーションズ株式会社)「Location AI Platform®」(2026年1月時点取得データをもとにBIツールにて可視化)
代々木公園は、約54万平方メートルの広大な敷地を誇る都心のオアシスともいえる公園です。
園内には約700本の桜が植えられており、中央広場や桜の園エリアでレジャーシートを広げてお花見を楽しめます。
LAPのデータでは、桜の園に絞って計測しており、桜シーズンの来訪者数は1日平均約1,900人。
通常期(約900人)と比較すると約2.1倍の増加です。
来訪者の属性としては、20代~40代の若い世代やファミリー層からの人気が高くなっています。
広い芝生でピクニックを楽しみたい家族連れにとって、代々木公園は最適な選択肢です。
男女比は女性49.6%とほぼ均等な点も他のエリアと比較すると特徴的です。
ファミリー層が多いことからも、土日祝の比率は48%と、5スポットの中で最も週末に集中しやすい傾向があるとみられます。
井の頭公園|シニア層にも人気、比較的ゆったり楽しめる
▼井の頭公園デイリー来訪(5分以上滞在) ※2023年~2025年
-1.png?width=1080&height=659&name=dailyDBI%E4%BA%95%E3%81%AE%E9%A0%AD%E5%85%AC%E5%9C%92(5%E5%88%86%E4%BB%A5%E4%B8%8A%E6%BB%9E%E5%9C%A8)-1.png)
出典:Location AI株式会社(旧・クロスロケーションズ株式会社)「Location AI Platform®」(2026年1月時点取得データをもとにBIツールにて可視化)
井の頭恩賜公園は、吉祥寺駅から徒歩5分の場所にある自然豊かな公園です。
井の頭池を中心に約400本の桜が植えられており、池の周囲を散策しながらお花見を楽しめます。
ボートに乗って水上から桜を眺めるのも人気の楽しみ方でしょう。
LAPのデータでは、桜シーズンの来訪者数は1日平均約3,900人。
通常期(約2,000人)と比較すると約1.8倍の増加です。
今回分析した5スポットの中で最も増加率が低く、比較的ゆったりとお花見を楽しめるスポットでしょう。
来訪者の属性を見ると、60〜70代のシニア層が全体の約45%を占めています。
女性比率も61.7%と高めで、落ち着いた雰囲気を好む層から支持されています。
土日祝の比率は約44%で、平日にも一定の来訪者があります。
混雑を避けてゆっくりお花見を楽しみたい方には、井の頭公園がおすすめです。
混雑を避けてお花見を楽しむ3つのコツ
人流データの分析から、混雑を避けるためのポイントが見えてきました。
以下の3つのコツを押さえれば、ストレスなく桜を楽しめるでしょう。
コツ①|土日より平日、特に火〜木曜日が狙い目
▼2025年デイリー来訪(5分以上滞在)

出典:Location AI株式会社(旧・クロスロケーションズ株式会社)「Location AI Platform®」(2026年1月時点取得データをもとにBIツールにて可視化)
2025年のデータからも明らかなように、どのスポットも土日祝日に来訪者が集中します。
可能であれば、平日にお花見の予定を組むのがベストです。
特に火曜日〜木曜日は来訪者が落ち着く傾向にあります。
月曜日は週明けで出勤前後に立ち寄る人が多く、金曜日は週末気分で早めに訪れる人がいるため、週の真ん中が空きやすいと考えられます。
有給休暇を取得できるなら、平日のお花見は非常におすすめです。
同じ場所でも、週末とはまったく違う景色を楽しめるでしょう。
コツ②|午前中の早い時間帯か夕方以降を選ぶ
▼桜シーズンアワリー滞在データ
-1.png?width=1080&height=669&name=HourlyDBI%E3%82%A2%E3%83%AF%E3%83%AA%E3%83%BC%E6%BB%9E%E5%9C%A8(%E6%A1%9C%E9%96%8B%E8%8A%B1%E3%82%B7%E3%83%BC%E3%82%BA%E3%83%B3)-1.png)
出典:Location AI株式会社(旧・クロスロケーションズ株式会社)「Location AI Platform®」(2026年1月時点取得データをもとにBIツールにて可視化)
1日の中でも、時間帯によって混雑状況は大きく変わります。
最も混雑するのは11時〜15時の時間帯です。
お昼時にピクニックを楽しむ人が多いため、正午前後はどのスポットも賑わいます。
混雑を避けるなら、午前9時〜10時頃か、16時以降がおすすめです。
朝の時間帯は空気も澄んでいて、静かな雰囲気の中で桜を楽しめます。
夕方以降はライトアップが始まるスポットもあり、昼間とは違った幻想的な景色を堪能できるでしょう。
ただし、目黒川のように夜桜のライトアップがあったり、もともと仕事帰りの来訪者が多かったりするスポットでは、夕方以降も混雑する場合があります。
スポットごとの特性を考えて時間帯を選ぶのがおすすめです。
コツ③|満開ピークの1週間前後をずらす
桜の見頃は開花から約1週間後の満開時期ですが、最も混雑するのもこのタイミングです。
「満開の週末」は特に人が集中するため、できればピークを少しずらすのが賢明でしょう。
開花直後(5分〜7分咲き)の時期は、満開ほどの華やかさはないものの、十分に桜を楽しめます。
人出も満開時より少なく、写真撮影もしやすいでしょう。
逆に散り始め〜葉桜の手前の時期も狙い目です。
桜吹雪の中を歩く体験は、満開時にはない風情があります。
また、水面に浮かぶ花びら(花筏)を楽しめるのもこの時期ならではです。
【目的別】おすすめお花見スポットの選び方
人流データの分析結果をもとに、目的別のおすすめスポットをご紹介します。
誰と、どんなお花見をしたいかによって、最適な場所は変わってきます。
デートでゆっくり楽しみたいなら
デートでお花見を楽しむなら、井の頭公園がおすすめです。
通常期と比較した桜シーズンの人流増加率も5つのスポットの中で最も低く、比較的ゆったりとした雰囲気の中で桜を楽しめると考えられます。
池のボートに乗って水上から桜を眺めるのも、デートにぴったりのアクティビティでしょう。
なお、目黒川もデートスポットとして人気ですが、相当な混雑を覚悟する必要があります。
周辺のカフェやレストランで食事を楽しむプランなら、混雑した川沿いを長時間歩かずに済むでしょう。
家族でピクニックを楽しみたいなら
レジャーシートを広げてピクニックを楽しみたいなら、代々木公園が最適です。
中央広場には広い芝生が広がっており、お子さんが走り回れるスペースも十分にあります。
20〜40代のファミリー層が多く訪れているため、同じような家族連れが多い安心感もあるでしょう。
上野公園も広いスペースがありますが、混雑度が高いため場所取りが大変です。
代々木公園なら、比較的余裕を持って場所を確保できるでしょう。
仕事帰りにサクッと立ち寄りたいなら
仕事帰りにお花見を楽しみたいなら、千鳥ヶ淵緑道がおすすめです。
九段下駅や半蔵門駅から徒歩5分とアクセスが良く、夜間はライトアップも実施されています。
散策しながら夜桜を楽しむスタイルなら、短時間でも十分に満足できるでしょう。
ライトアップ開始後(17時〜18時頃)はやや落ち着き始めるため、少し遅めの時間帯を狙うのもよいでしょう。
桜シーズンに屋外イベントを企画するなら
ここまでは個人でお花見を楽しむ方向けの情報をお伝えしてきました。
ここからは、桜シーズンに屋外イベントやプロモーションを企画したい方向けの情報をご紹介します。
桜の集客力を活かしたプロモーション事例
人流データが示すように、桜シーズンは通常の2〜3倍の人が屋外スポットに集まります。
人が訪れるタイミングを活用すれば、プロモーションイベントやサンプリング施策の効果を最大化できるでしょう。
実際に、桜シーズンには数多くの企業がお花見スポット周辺でイベントを開催しています。
飲料メーカーによる試飲イベント、化粧品ブランドのサンプリング、フードデリバリーサービスのPRブースと、業種を問わず桜の集客力が活用されています。
特に目黒川沿いは女性比率62%と女性来訪者が多いため、美容・ファッション系のプロモーションとの相性が抜群です。
代々木公園は30〜40代のファミリー層が多く、子育て関連商品やファミリー向けサービスのPRに適しています。
ターゲット層と各スポットの来訪者属性を照らし合わせて、最適な会場を選定するのがイベント成功のコツです。
桜の木もありお花見シーズンにぴったりの「渋谷キャスト ガーデン」をはじめ、サンプリングやPRイベントにもおすすめな屋外イベントスペースを「東京都内の屋外イベントスペース特集|渋谷・港区・文京区など駅近&集客力抜群の会場10選」で詳しくご紹介しています。
お花見スポット周辺の屋外イベントスペースをお探しなら
桜シーズンにイベントを開催したいけれど、会場選びに迷っている。
そんな方には、会場探しコーディネーターへのご相談がおすすめです。
会場探しコーディネーターでは、お花見スポット周辺の屋外イベントスペースや、桜が見えるレンタルスペースを、季節に合わせてご提案しています。
「どのエリアで開催すべきか」「どれくらいの規模の会場が必要か」といったご相談にも、経験豊富なスタッフが対応いたします。
イベントの目的やターゲット層をお聞かせいただければ、人流データに基づいた最適なエリア・会場をご提案することも可能です。
桜の集客力を活かしたイベント企画をお考えの方は、お気軽にご相談ください。
まとめ
本記事では、人流データ(LAP)を活用して、東京の人気お花見スポット5ヶ所の混雑傾向を分析しました。
各スポットの混雑傾向をまとめると、以下のとおりです。
| お花見スポット人流データまとめ |
|
混雑を避けるコツは、「平日(特に火〜木曜日)に行く」「午前中か夕方以降を選ぶ」「満開ピークを少しずらす」の3点です。
データに基づいて計画を立てれば、ストレスなく桜を楽しめるでしょう。
2026年の東京の桜開花予想は3月21日頃、満開は3月下旬〜4月上旬の見込みです。
ぜひ本記事を参考に、快適なお花見プランを立てましょう。
Author Profile
会場探しコーディネーターメディア編集部
運営会社:株式会社シアターワークショップ
“劇場・ホールに関することはなんでもやっている”、トータル・シアタープロデュースカンパニー。40年にわたり構想・計画づくり、設計・施工にも携わる劇場づくりのノウハウをもとに、劇場・ホール・イベントスペース運営の専門家集団として、全国20以上の施設管理を支援。年間1,000件以上のイベントを会場管理者の立場からサポート。企業の新商品発表会、展示会、コンサート、セミナー、企業研修など、幅広い用途に対応する会場選定の実績を持つ。
最適な会場探しのノウハウを発信し、イベント主催者や企業担当者の課題解決をサポート している。
本メディアでは、会場運営のプロフェッショナル視点で、イベント成功につながるイベントスペース選びのポイントや最新トレンドを発信。
▼お問い合わせフォーム▼
会場探しのご相談はコチラ
Pick Up
関連記事
2025年4月に開幕した大阪・関西万博。ゴールデンウィークには多くの来場者でにぎわいを見せましたが、祝日と平日、晴れと雨など、ちょっとした条件の違いで来場数が大きく変化していました。
「東京で印象的な屋外イベントを企画しているけど、渋谷周辺でアクセスが良く、設備も整った場所ってあるのかな?」